
一、传统有人值班配电室的痛点
众多企业的配电系统随着长时间运行,设备逐步出现老化现象,安全隐患潜藏其中。而人工巡检存在着效率低、不准确、难追溯的弊端,一旦发生故障,往往需要大量时间排查。 传统配电室管理高度依赖人力,运维人员需要频繁现场巡视,抄录数据,记录运行状态,不仅工作强度大,而且容易因人为因素导致疏漏。 由于缺乏有效的监控和预警手段,数据难以获取,潜在的设备故障隐患难以被及时发现和处理,导致配电系统运行在“风险边缘”。
二、易电务技术矩阵:构建无人值班的“智慧中枢”
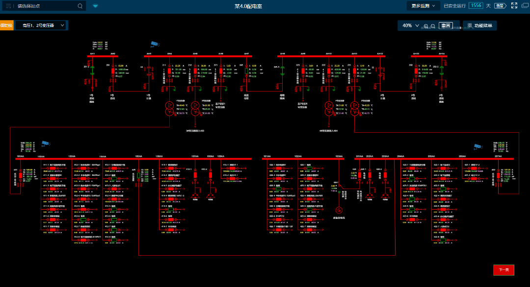
易电务配电智能监控系统深度融合物联网、云计算技术,通过传感器365*24小时实时监测配电室运行情况。通过高频采样+AI智能识别可以实现毫秒级、每周波1024点采样,精准捕捉微观波形和暂态突变。此外,系统还辅以视频监控及AI分析、动环监测等,实现对配电室及运行环境的全方位动态监视。 易电务配电智能监控系统,通过大数据分析与历史数据建模,可对配电室内电气设备运行数据越限及环境状态异常进行即时预告警通知。并通过高频采样和分解计算,准确识别容性剩余电流、谐波等干扰,对真正引起电气火灾的阻性剩余电流进行预警,高精度识别故障电弧,为电气火灾预警提供全要素支撑。 智能运维模式下,一旦发生短路、过流、越级等故障,就会触发故障录波,通过AI智能识别并进行诊断和告警,快速进行故障分析和故障点位。可以实现精准判断加快抢修进度,杜绝复发,事后可追溯、分析。 易电务智能运维中心可为用户提供7×24小时的远程线上监控,实时掌握配电室运行状态,一旦系统检测到异常信息,第一时间发出警告,并电话通知客户,同时辅以专业化的线下操作团队,为用户提供全面的无人值班少人值守运行保障。 在业务场景方面,易电务基于中台化和微服务理念覆盖全场景业务应用,高度整合智能运维、安全用电、计量计费、能碳管理、新能源管理等场景应用于一体,功能扩展性强,从而打破传统系统建设的条块分割和数据孤岛,让用户通过一个系统平台贯通配用电最后一公里。







易电务智能配电监控系统功能 配电运行监控 预告警管理 多维度分析 能效分析 自动化报告 视频AI分析 电能质量 故障录波






